王兰

安科瑞电气股份有限公司 上海嘉定 201801

摘要:为了提高电气火灾监控效果,该文设计了基于无线通信技术的电气火灾智能监控系统。根据无线通信技术设计无线通信网络,由ZigBee主站、ZigBee从站等构成,通过剩余电流探测器与开关电压调节器实现电气火灾剩余电流的监控、通过自适应算法实施信号滤波处理,基于模糊神经网络设计预警算法实施电气火灾预警遥。测试结果表明,无线通信网络的丢包率较低,信号强,整体信号测量误差低,报警相对误差低,报警响应时间短,施加

浪涌脉冲后运行稳定。

关键词:无线通信技术;电气火灾监控;ZigBee节点;自适应算法

0引言

在建筑中,电气设备的线路需要布设在墙体中,存在易燃隐患.还存在施工产品质量有高有低、安装不规范等多种问题。根据相关统计数据电气原因所引发的火灾事故在各种火灾事故中一直占据着很高比例,电气火灾早已成为一种令人闻之色变的事故灾害。

因此对电气火灾进行监控一直是一个重点研究问题。其中在发生接地短路故障时,电流热量不断积聚.在引燃周围物体后,就会造成火灾网。这种方式具备隐秘性、突发性以及随机性等特点,往往很难防范。通过电气火灾智能监控系统能够实现更加全面的电气火灾监控,受到各行各业的推崇,成功帮助各种建筑与场所实现电气火灾的预防与预警。随着建筑规模越来越大,现有的监控系统缺陷越来越明显.为此本文设计了基于无线通信技术的电气火灾智能监控系统,并分析其性能。

1 基于无线通信质评的电气火灾智能监控系统设计

(1)无线通信网络设计

无线通信网络由 ZigBee 主站、ZigBee 从站、总线、上位机单元构成,运行流程如下:ZigBee 主站与总线相连,上位机单元向总线发送信息后,主站会收到发送的信息。而一些监控设备也与总线相连同样会接收到发送的信息并进行处理。ZigBee 主站在收到信息后,会通过无线通信网络向 ZigBee 从站发送信息,由从站向与从站相连的监控设备发送接收信息四。而信息的回送过程则刚好与发送过程相反。其中总线选用的是 485 总线,上位机单元中选用的上位机为 OptiPlex-2x,选用的服务器为 IPC610L 多扩展双千兆网口上位机服务器问。在 ZigBee主站、ZigBee 从站搭建的无线通信网络中,节点使用的 ZigBee 芯片设计具体如下:首先配置高性能的无线收发器与高性能的 CPU 内核.CPU 内核选用的是 32-bit RISC。并在芯片中植入 3 种网络协议栈包括 JenNet,ZigBee,IEEE823.15.2。配置多种数字应用接口,包括 Comparators,DAC,12-bit ADC,PWMTimers,GPIO ,2-Wire Serial(12C),SPI,UARTs,并配置 96K的 RAM 与192K的 ROM。在 ROM 中对成熟底层协议栈进行固化.在 RAM 中对网络协议栈进行固化。*后配置 128-bit 的 AES 加密器件与多个低成本外扩器件.包括 1个串行 FLASH、5 个电容1 个晶振问。ZigBee 芯片作为主控芯片,为节点配置其他单元,完成 ZigBee 节点的设计,具体配置如图1 所示口。

1685072610768

其中供电单元通过电压调节器为 ZigBee 芯片提供 1.8 V 电源。并设计一种 USB 供电方式为其他器件供电。在 USB 供电方式中,选用 LD1117-3.3 V芯片对 USB 的 5 V 电压进行转换,将其转换为3.3 V.在射频单元中.使用的无线射频芯片为CC2541F256芯片上搭载的片载系统为 2.4 GHz Bluetooth。并为无线射频芯片配置一些外部组件,包括 5 通道直接内存访问、红外生成电路等网。

蓝牙单元使用的蓝牙芯片为 BXM 芯片通过该芯片实现 ZigBee 节点之间的通信。为芯片配置接收管脚与 UART串口发送脚。24 MHz 晶振选用的是 TCXO 温补晶振,将其接入 ZigBee 芯片中,通过3225 贴片进行封装。在 ZigBee 协议栈中,使用的ZigBee 协议为 Z-Wave。ZigBee 主站与 ZigBee 从站均由协调器与 ZigBee 节点构成。其中协调器能够构建无线网络.对无线网络的运行进行维护。并发现其他节点想要加入无线网络的请求,具备自动组织的功能网。协调器的工作流程设计具体如下:

1)对 ZigBee 芯片与外设进行初始化处理.

2)对 ZigBee 协议栈进行初始化处理:

3)构建 ZigBee 网络:

4)对缺省参数进行配置:

5)监听 ZigBee 网络,在 ZigBee 网络中接收数据并对数据包进行解析:

6)将数据封装为串口数据包,通过总线向上位机发送数据;

7)在监听 ZigBee 网络的同时对总线进行监听.在总线中接收数据并对数据包进行解析:

8)将数封装为 ZigBee 数据包,通过 ZigBee 网络向 ZigBee 从站发送数据。

(2) 监控模块设计

在监控模块中.通过剩余电流探测器与开关电压调节器实现电气火灾剩余电流的监控。其中剩余电流探测器能够实现自检、DI 消防、按键切换、声光报警、液晶显示以及剩余电流报警功能l10。剩余电流探测器的设计具体如下:设计了一种控制芯片,能够实现外部信号采集、实时数据显示、信号转换以及开关状态显示等功能”。芯片的设计具体如下:配置多个中断源.通过中断的方式将芯片切换至低功耗运行模式。配置 16 位精简指令集,使芯片具有多样化的寻址方式与更加灵活的程序编写方式。通过多个寄存器开展运算处理,具体包括功能选择寄存器、输人寄存器、方向寄存器、输出寄存器。通过8 MHz 晶体进行驱动.使芯片达到 125 ns 的指令周期。为芯片配置以下片内外设:2k的 BRAM、60 k的BFLASHROM、多个 I/0 端口、硬件双串口 USARTI与 USARTO 以及看门狗电路。在剩余电流采集电路中,通过电压传感器进行剩余电流的测量,选择的电压传感器为毫安级别精密度的电压传感器。剩余电流采集电路的电路设计如图 2 所示。选用的液晶显示模块为 AMPIRE12864。将AMPIRE12864 接入到控制芯片中.实现参数查询界面、DIDO 状态、报警动作值、剩余电流实时值的显示。

1685073115101

(3)信号数据处理模块设计

在电流信号数据处理模块中使用的信号滤波处理算法是自适应算法,具体处理步骤如下:

1)y(a)表示时间b某点处的一组信号其中包含着N个信号.具体描述为

1685073693268

2)信号y(a)的权值为

1685073634644

3)过自适应线性模型获取输出信号ẏ(a),ẏ(a)可以通过输入向量及其对应权向量来表示,具体如下式:

1685073661436

式中:

1685073917964

是第j个输出的输人向量对应的权向量;

1685073951135

是第j个输出的输入向量;I是N中的一个正整数。

4)c(a)表示期望信号,d(a)表示误差信号,则误差信号为:

1685074042355

5)将均方差函数作为误差准则.即:

1685074410845

6)根据均方差函数对原始信号实施滤波处理,也就是当 y *小时,对*佳权系数 B" 进行求解求解结果为*小均方误差点,滤除误差大于求解结果的信号。其中*佳权系数求解公式为

1685074360161

就此完成各种信号的滤波处理。

(4)火灾预警模块设计

在火灾预警模块中,基于模糊神经网络设计电气火灾预警算法.实施电气火灾预警。预警流程如下:

(1)通过 MATLAB 软件构建糊神经网络火灾预警模型.模型为三层结构。

其中输入层中共有 4 个节点分别为工作电流信号、电流电压信号、线路温度信号、线路剩余电流信号;隐含层中共设置 6 个节点,节点数目由式(7)决定,而输出层中共有 3 个节点,分别为明火概率阴燃概率以及无火概率。

1685077244465

(2)通过 newff()函数实施模糊神经网络的初始化处理。

(3)选择样本对模型进行训练、学习.通过sim()函数对完成训练的模糊神经网络实施仿真:

(4)通过仿真网络实施电气火灾预警。

2 系统性能测试与分析

(1)数据采集与处理

对于基于无线通信技术的电气火灾智能监控系统,在搭建的无线通信网络下对其进行多方面的性能测试。测试在某建筑中展开.实验建筑是一个大型建筑,建筑中的电气设备很多,分布在建筑的各层各处.急需开展电气火灾智能监控。首先在实验建筑中搭建设计的无线通信网络。在搭建的无线通信网络下采集实验建筑一段时间的剩余电流信号、工作电压信号、工作电流信号以及电气线路温度信号作为实验数据。

采集的信号信息如下.剩余电流信号范围:0.23~0.87 mA.数据量:1.5 GB:电流电压信号范围:135210 V.数据量:2.6 GB:工作电流信号:105~189 A数据量:2.3 GB:电气线路温度信号:15.28~41.20 C.数据量:1.2 GB

对采集的各种信号进行滤波处理,处理后信号的数据量信息如下:剩余电流信号数据量:1.3 GB电流电压信号数据量:2.5 GB:工作电流信号数据量:2.0 GB:电气线路温度信号数据量:1.1 GB。

(2)模型训练

对于处理后的信号数据,将其中的三分之二作为模型训练样本,剩余作为模型预测样本。在训练时,模糊神经网络的训练参数设置情况如下:训练中*小梯度值.20-1:训练时间:无穷大:训练目标误差:0.001:训练结果的间隔步长:30:训练步数2000。

根据模型训练结果实施实验建筑电气火灾预警,实现实验建筑的电气火灾实时监控。

(3)测试结果与分析

1)信号稳定性测试

对于设计系统,首先对其无线通信网络的信号稳定性进行测试,具体测试项目包括信号强度、丢包率。其中丢包率的测试需要使用 ATKKPING 软件,信号强度的测试需要使用频谱仪。测试结果如表 1所示。表 1 的信号稳定性测试结果表明.搭建的无线通信网络的丢包率较低,信号强度均大于 75 dbm.说明该无线通信网络的信号稳定性较强。

1685077439829

2)信号检测精度测试

接着测试设计系统的数据检测精度。分别对剩余电流信号、工作电压信号、工作电流信号以及电气线路温度信号的测量误差进行测试。测试结果如图 3 所示。图 3 的测试结果表明,剩余电流信号、工作电压信号、工作电流信号以及电气线路温度信号的*高测量误差分别为 0.178%,0.69%、0.49%0.95%.证明设计系统的整体信号测量误差较低。

1685077494830

(4)报警功能测试

对设计系统的报警功能进行测试,在多次电气火灾预警中,观察测试系统的报警相对误差以 及报警响应时间,测试结果如图 4 所示。图 4 的测试结果表明.设计系统的报警相对误差较低.*低仅为 0.032%.同时系统的报警响应时间较快,低于500 ms。

1685077538544

(5) 运行稳定性测试对设计系统实施浪涌抗扰度试验,多次对设计系统施加浪涌脉冲.每次脉冲的间隔时间为 1 min.观察设计系统的运行情况。测试结果如图 5 所示。

图 5 的运行稳定性测试结果表明.在 3 次施加浪涌脉冲后.设计系统的运行仍然非常稳定。

1685077601919

3安科瑞电气火灾监控系统

(1)概述

Acre1-6000电气火灾监控系统,是根据国家现行规范标准由安科瑞电气股份有限公司研发的全数字化独立运行的系统,已通过国家消防电子产品质量监督检验中心的消防电子产品试验认证,并且均通过严格的EMC电磁兼容试验,保证了该系列产品在低压配电系统中的安全正常运行,现均已批量生产并在全国得到广泛地应用。该系统通过对剩余电流、过电流、过电压、温度和故障电弧等信号的采集与监视,实现对电气火灾的早期预防和报警,当必要时还能联动切除被检测到剩余电流、温度和故障电弧等超标的配电回路;并根据用户的需求,还可以满足与AcreIEMS企业微电网管理云平台或火灾自动报警系统等进行数据交换和共享。

(2)应用场合

适用于智能楼宇、高层公寓、宾馆、饭店、商厦、工矿企业、国家重点消防单位以及石油化工、文教卫生、金融、电信等领域。

(3)系统结构

IMG_256

(4)系统功能

监控设备能接收多台探测器的剩余电流、温度信息,报警时发出声、光报警信号,同时设备上红色“报警”指示灯亮,显示屏指示报警部位及报警类型,记录报警时间,声光报警一直保持,直至按设备的“复位”按钮或触摸屏的“复位”按键远程对探测器实现复位。对于声音报警信号也可以使用触摸屏“消声”按键手动消除。

IMG_257

当被监测回路报警时,控制输出继电器闭合,用于控制被保护电路或其他设备,当报警消除后,控制输出继电器释放。

通讯故障报警:当监控设备与所接的任一台探测器之间发生通讯故障或探测器本身发生故障时,监控画面中相应的探测器显示故障提示,同时设备上的黄色“故障”指示灯亮,并发出故障报警声音。电源故障报警:当主电源或备用电源发生故障时,监控设备也发出声光报警信号并显示故障信息,可进入相应的界面查看详细信息并可解除报警声响。

IMG_258

当发生剩余电流、超温报警或通讯、电源故障时,将报警部位、故障信息、报警时间等信息存储在数据库中,当报警解除、排除故障时,同样予以记录。历史数据提供多种便捷、快速的查询方法。

IMG_259

(5)产品配置方案一:

4 安科瑞安全用电云平台

D:\我的文档\Documents\WeChat Files\wxid_fd4k75k3nda321\FileStorage\Temp\1689657140810.jpg

D:\我的文档\Documents\WeChat Files\wxid_fd4k75k3nda321\FileStorage\Temp\1689657148649.jpg

(1)平台登录

在浏览器打开云平台链接、输入账户名和权限密码,进行登录。

1601174659(1)

(2)平台首页

用户登录成功之后进入首页,如图所示。主要展示的内容有:项目总览、设备状态、探测器分类、设备报警信息、报警状态、报警统计等。其中百度地图可以选配成3D建筑模型。

(3)数据监控

点击左侧列表实时监控进入实时监控页面,该页面展示了当前用户关联的项目数量,项目位置,探测器数量,如图所示。

(4)实时监控

在实时监控点击项目即可进入探测器信息页面,展示了当前设备数量,报警的探测器数量,在线数量和离线数量。

智慧用电探测器列表可切换表格模式和阵列模式,阵列模式如图所示。

1601425999(1)

(5)配电图

在实时监控点击配电图可以查看项目信息里上传的配电图,如图所示。

1601426102(1)

(6)能耗分析

能耗分析包括能耗概况,同比分析,环比分析,能耗报表,能耗预测,复费率报表功能。

能耗概况可以查看今日、本月、今年的用电情况,且可以展示相应的同环比信息,也可以查看今日和昨日的用电峰值,如图所示。

1601426212(1)

同比分析:可以逐年查看各个月份的能耗和同比能耗,并以曲线和报表的形式展示,如图所示。

1601426250(1)

环比分析:可以逐日、逐周、逐月、逐季度查看能耗和对应的环比能耗,并以曲线和报表的形式展示,如图所示。

1601426291(1)

能耗报表:能耗报表可以逐日、逐周、逐月、逐季度、逐年、自定义等方式查看各个探测器的用能报表,如图所示。

1601426477(1)

(7)复费率报表

复费率报表按周、月、季、年查看探测器尖、峰、平、谷用电量和用电金额。

(8)电能质量

电能质量包括谐波监测和三相不平衡度等功能。

谐波监测:满足进线、大功率整流设备、变频设备、光伏发电输出等电压、电流进行在线谐波频谱分析,支持对谐波进行逐日、逐月、逐年报表汇总,或自定义时间段查询功能,分析谐波畸变率及各次谐波含有率,如图所示。

1601427008(1)

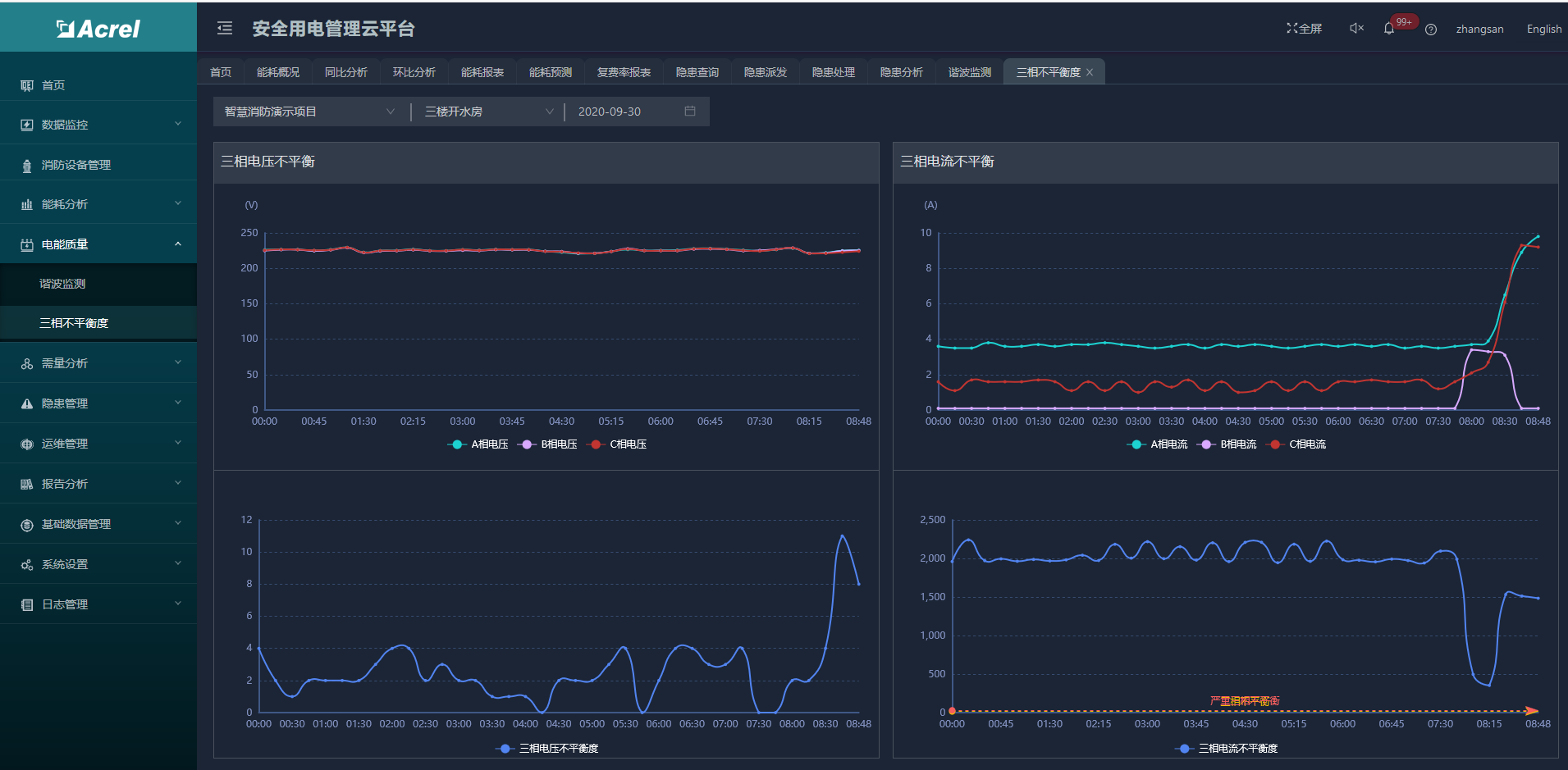
三相不平衡度包括三相电压不平衡度和三相电流不平衡度,支持查看当天的三相电流和三相电压的曲线图,并对应三相电流和三相电压的不平衡度,如图所示。

1601427055

(9)运维管理

运维管理包括巡检计划、巡检记录、设备通讯状态等功能。

1)巡检计划

点击菜单中的巡检计划,进入对应的页面,对相关的巡检计划进行查看工单,切换日期来查询所要预览的数据,支持对巡检计划的新增,修改和删除。

2)巡检记录

巡检记录支持对相关的巡检进行查看,如图所示。

3)通讯状态

通过对项目、探测器ID以及想要查询的设备来进行查询,对现有项目下设备的通讯状态数据进行汇总罗列展示,包括显示设备当前的通讯状态等,如图所示。

(10)报告分析

1)用户报告

分析报告根据用户指定的周期、项目、时段等筛选生成报告摘要、统计清单、设备体检摘要、报警原因分析,支持打印功能。

2)报告模板

用户可以自定义勾选报告的内容。

(11)手机APP

安全用电管理云平台支持Android、ios系统APP,方便用进行项目查询、报警、故障查询,实时监控数据查询,复位及控制操作,探测器详细信息查询等功能。

APP-首页

APP-探测器监控

APP能耗分析-能耗概况

APP-谐波监测

(12) 产品配置方案二:

D:\我的文档\Documents\WeChat Files\wxid_fd4k75k3nda321\FileStorage\Temp\1689657193441.jpg

D:\我的文档\Documents\WeChat Files\wxid_fd4k75k3nda321\FileStorage\Temp\1689657207514.jpg

5结语

为了改善电气火灾智能监控性能.设计了基于无线通信技术的电气火灾智能监控系统,并分析了其应用效果。试验结果表明,本文系统可以实现大型建筑电气火灾的实时监控,并且系统运行稳定可靠。

参考文献

[1]安 军. 基于无线通信技术的电气火灾智能监控系统

[2]安科瑞电气企业微电网设计与应用手册2020.06版

[3]安科瑞安全用电管理云平台 2020.02版

[4]刘毅.城市轨道交通电气火灾监控系统误报警分析及治理[J].

[5]邢国新,赵海龙,吴志强.热解粒子式电气火灾探测器在地铁中的应用[J].

Logo

技术共进,成长同行——讯飞AI开发者社区

更多推荐